평소에 장비병이 좀 있어 이런 저런걸 쓰다 집에 도둑이 들은걸 계기로 CCTV DVR 대용으로 구매했던 시놀로지 DS718+, 그리고 플심 관련으로 문서와 자료 등을 공유하기 위해 구축했던 노트북까지 총 2대의 장비로 DSM을 통한 DVR+PC 및 가족 휴대폰 백업 공간과 웹서버를 구축해서 쓰고 있었습니다.
[오래도 썼다…]
[얘도 오래 쓴 것 같습니다. 레노버 IdeaPad 5 14IIL05]
노트북은 1035G4에 OS용으로 256GB NVMe를, 웹서버 전용으로 PM871a 512GB를 연결해서 쓰고 있었습니다. OS는 우분투 20.04 LTS였던 듯. 아파치에 MariaDB 조합으로 사용 했었는데, 간단한 웹사이트(라지만 워드프레스 베이스의 wpForo 포럼)를 돌리는 데에는 퍼포먼스상 아무런 문제가 없었습니다.
DS718+는 처음엔 WD HC310 4TB+WD의 외장하드 적출품인 화이트 라벨의 12TB를 연결해서 쓰다, 진동에 도저히 답이 없기도 했지만 이사를 오고 나서 CCTV 갯수가 한 개로 줄고 영상 보관 기간도 60일 정도면 충분해서(이사 전엔 2대에 180일 보관) 870 EVO 1TB+860 Pro 512GB 조합으로 마지막까지 사용했었는데요. 어차피 PC 백업도 바탕화면 정도만 하고 나머지는 별도로 콜드백업 중이라 NAS의 주 역할이 많이 축소된 터라 저 정도의 스토리지로도 충분했습니다.
무엇보다 위 2개의 조합이 굉장했던 부분 중 하나는 바로 전력 소모였는데, DS718+의 경우 아이들시 벽전력이 9w, 노트북의 경우엔 6w(!!)로 도합 15w라는 수치로 그냥 있는 듯 없는 듯한 느낌으로 잘 썼던 것 같네요. 다만 DS718+의 경우엔 큰 문제가 하나 있었는데…
이상하게도 진동과 풍절음이 밤에 자려고 하는 저의 귀를 고문하는 사태가 사용하는 내내 이어졌다는 것이었습니다.
쿨러를 녹투아 NF-A9으로 바꿔도, 하드를 사용했을 적에 어떻게든 진동을 줄일 목적으로 흡음재와 방진재까지 발라놔도 해결이 좀처럼 되지 않았는데, 하드를 없애도 약하게 진동이 올라오더군요??
나중에는 화이트노이즈 삼아 무시해보려고 했는데, 이 두 기계들이 차지하고 있는 공간이 슬슬 아깝다는 느낌도 들고, 또 도진 장비병(?)때문에 이것들을 대체해보자 생각해봤습니다.
본래 호기심에 샀던 i3 12100과 Jingyue의 B760 ITX 보드를 걷어내고 이왕이면 성능이 좀 되는 8600G를 사보자…! 라는 마음으로 했습니다만, 결론적으로 사려면 8500G를 사거나 12100을 활용하는게 돈 아끼는 지름길이었다는걸 알게 되었습니다.
왜 8600G를 포기하게 되었냐면 아무것도 안하고 있는 상태에서 아무리 쥐어짜도 벽전력이 28w가 한계입니다. 윈도우에서나 리눅스에서나 똑같았는데, 여기에서 ASPM을 강제 활성화 한다거나 하면 순간적으로 23w까지 떨어지긴 했습니다만 그 이상은 불가능했는데, 여기에 DSM을 설치하고 서베일런스 스테이션을 돌리면 42w까지 한 방에 올라가는 뒷목을 잡는 소비전력을 보여줬습니다.
이 때문에 8600G는 포기하고 메인보드를 ASUS TUF B650EM-E로 교체해서 세컨 PC로 바꾸기로 하고 재조립.
이제 다시 무엇으로 구축해야 하나 고민하는 상태가 되었는데, 여러가지를 놓고 소프트웨어까지 실제 구축에 준하게 세팅해서 테스트 해봤습니다.
| Main OS | Proxmox 9.1.6 |
| Synology DSM(VM) | 7.2.1/7.3.2 |
| Ubuntu Server(VM) | 24.04 LTS |
| Nginx Proxy Manager(LXC) |
| 모델명 | 구성 | PSU 구성 | 아이들 |
| R5 8600G + ASUS TUF A620M-Plus |
RAM: DDR5 4800(@5600) 16GBx2 |
Seasonic Prime GX-850(80Plus Gold) | 28w |
| HP EliteDesk 600 G9 Mini | RAM: DDR5 5600 8GBx2 Storage: SN810 256GB(OS), SN850 1TB(Data) |
HP 순정 DC 어댑터 120w | 16w |
| i5 12400 + ASRock H610TM-ITX |
RAM: DDR4 3200 16GBx2(SODIMM) Storage: BC901 256GB(OS), 870 EVO 1TB(DSM), 860 Pro 512GB(Ubuntu) |
ASUS ADP-180MB K 180w DC | 18w |
R5 8600 구성: 구축되는 서버 특성상 아이들 전력소모가 매우 중요한데(상시 구동시의 CPU 사용률이 5~10 내외로 예상), 프록스목스만 설치 한 상태에서 28w로 DSM에 서베일런스 스테이션을 올리면 40w대로 껑충 뜁니다. 여기에 조금이라도 전력소모를 줄일려면 DC 파워를 지원하는 메인보드를 사거나, PicoBOX같은 DC to ATX 파워서플라이를 사야 하는데 안정성도 걱정이고 근본적인 전력 소모 감소는 기대하기 어려워서 패스.
HP 600 G9 구성: 인텔 펜티엄 G7400 탑재. P코어 2C4T 구성에 HP 제조에 의한 소비전력의 최적화까지 매우 잘 되어 있어 프록스목스만 돌아갈 때에는 8w, DSM+서베일런스 스테이션과 우분투 서버까지 올려도 16w라는 경이로운 수치를 자랑합니다만 구성 가능한 스토리지가 NVMe 2개뿐이라 탈락.
i5 12400 구성: 메인보드를 신규로 구매해야 했지만 6C12T 구성의 CPU로 넉넉한 프로세서 파워를 가지고 있는 반면 소비전력은 모든 서비스를 실가동 해도 17~18w 수준으로 합격. 여기에 메인보드도 NVMe 1개, SATA 2.5″ 2개, M.2 SATA 1개 지원으로 상대적으로 목적에 부합하는 스토리지 구성이 가능.
근본적인 교체 목적이 소음 제거였기 때문에 쿨러를 최소화 하는 대신에 쿨러 자체를 조용한 놈(NF-A12x25)로 바꾸고 부족해질 가능성이 있는 에어플로우를 위해 케이스 통풍구의 필터를 모기장으로 교체.
CPU 히트싱크는 3RSYS의 RC750N입니다. 타워형으로 쓰기에는 후면 배기가 불가능했기때문입니다.
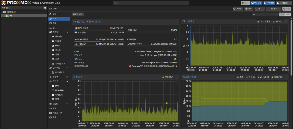
CPU 사용량은 평균 1.6%. 한없이 아이들에 가까운 수준입니다. 때문에 아이들 전력소모를 제일 중요하게 여겼고, 이를 중점으로 구축이 완료되어서 이제 잘 유지만 하면 되겠습니다.





